会計システムが会社によってばらばら
―――でも仕事のクオリティを高めたい
「職業会計人」の方へ
いろんな会計システムに対応して、
サービスの質を高める新手法のご紹介です。
会計システムが会社によってばらばら
―――でも仕事のクオリティを高めたい
「職業会計人」の方へ
いろんな会計システムに対応して、
サービスの質を高める新手法のご紹介です。
いろんな会社の会計業務を手早く、確実にやらなければならない
「職業会計人」の方々にとって、会計システムは、仕事の拠りどころとなるものです。
クライアント先の会計システムは、会社自身の要望や環境に合わせて導入されており、会社によって異なります。
そのため外部の人間にとっては使いにくかったり、見やすさに難があったりします。紙やエクセル、PDFで入手した会計情報をつなぎ合わせて全体を把握しようとするのは面倒で効率の悪いものです。
数字を分析、加工する作業のために、夜遅くまで残業したり、ミスや見落としが発生したり、といったことがおこります。
SPEED会計は、そんな「職業会計人」の悩みに寄り添う、新しい会計ツールです。
世の中にはいろんな会計システムがありますが、すべての会計システムに共通する
機能のひとつに、仕訳データを出力する、という機能があります。
SPEED会計は、さまざまな会計システムの仕訳データを取り込めるようにしています。
これにより、いろんな会社の帳簿や集計表の閲覧、分析を可能にします。
SPEED会計は、財務調査や監査、税務申告の業務で実際に使いながら、素早く、
欲しい情報にたどり着けるように、使い勝手を少しずつ磨き上げてきました。
つまり、会社内の経理業務ではなく、外部からの「閲覧と分析」の用途に重きを置いたクラウドサービスなのです。

SPEED会計を利用することで、クライアント先の財務情報をつぶさに見ることができるようになります。問題点を見逃すリスクが減り、成果物のクオリティの向上と作業時間の短縮というメリットを享受することができます。

生産性と収益性を高めることは、どの仕事にとっても永遠の課題ですが、そのためには道具(ツール)を揃え、研ぎ澄ませておかなければなりません。SPEED会計は、そのような職業会計人が持つ道具の一つとして十分な役割を発揮する能力を持っています。
クリックによる仕訳の並び替えや関連検索など、直感的な操作でユーザーの要求に応えるUIにこだわりました。 帳簿やレポートを開いた状態で会計期間と法人を切り替えることができます。エクセルでの編集が手軽にできるよう、必要な情報は、レポートのどこでも選択して、コピー、エクセルに貼り付けすることができます。
さまざまな会計ソフトの仕訳データ、試算表データに対応しています。これにより、異なるソースからのデータでも⼀貫性を保ち、迅速かつ的確に会計処理を進めることが可能です。
エクセルやCSVといった⼀般的な形式はもちろん、クリップボードからの情報もスムーズに取り込むことができます。 列の順番やデータ形式、空白、⾒出しの位置などを気にする必要はありません。 エクセルシートに、日付、科目、金額を入力し、コピー&ペーストすれば仕訳が登録されます。 エクセルを使えば、まとまった記帳もスピーディです。
試算表データとの照合を自動化し、データの整合性を迅速に確認することができます。この機能により、 エラーや不一致をすばやく検知することができます。
特別な設定を必要とせず、ユーザーが直感的に財務分析や仕訳分析を行えるようにデザインされています。 初心者から上級者まで、全てのユーザーが簡単なクリック操作で分析を手がけることができます。
ビジュアルな分析は、複雑なデータを直感的かつ理解しやすい形で表現することにより、 迅速かつ効果的な意思決定をサポートします。 膨大な数値データや複雑な財務レポートを読み解く時間を削減し、重要な財務上の洞察に集中することができます。
エクセルのピボットテーブルをさらに進化させたOLAP分析機能は、月次集計や元帳、仕訳帳に対応。月次集計なら、部門ごとや取引先ごとの変動を多角的に把握できます。元帳での利用では、相手科目別の集計を含む詳細な勘定分析が簡単に行えます。
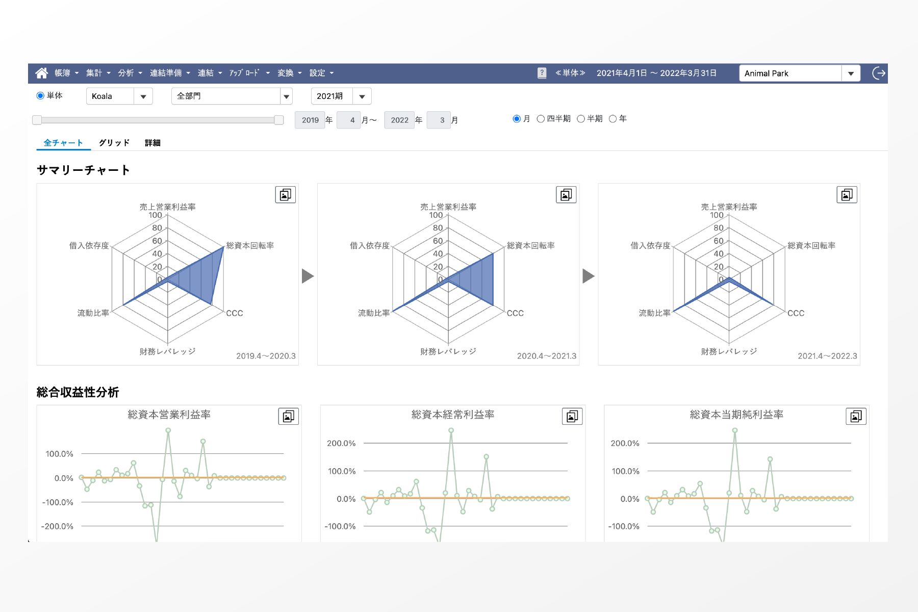
46種類の財務指標を、チャートや数値で即座に確認可能。複雑な設定は不要で、仕訳データを取り込むだけで各指標が表示されます。気になる財務指標に焦点を当て、計算に関わる科目の増減を検証したり、元帳を辿ることも容易です。
仕訳データの試算表との照合が完了した後、通常とは異なる仕訳を自動で識別できます。取引の検証は、ランダムまたは金額ベースのサンプリングで行えます。さらに、意図的な仕訳入力による偏りを、ベンフォードの法則に基づく確率とチャートで比較検証。偏りが疑われる仕訳は、チャート上でダブルクリックするだけで詳細を確認できます。
SPEED会計は帳簿作成者と分析者の立場からの使い勝手の良さを追求しました。
初心者から上級者まで、全てのユーザーがストレスなく操作できるようにデザインされた
使い心地の良いUIを提供しています。
そんなSPEED会計を利用していただいているお客様の声をご紹介しましょう。
財務調査の作業効率性がUP!
公認会計士 K.R様
M&Aや企業再生のために、財務調査や指導を行っています。幸い、独立してから案件は順調に増えていますが、
1つ1つの案件がクライアントにとっては重大な経営に関わるものであり、大局から細部に至るまで気を抜くことはできません。
財務資料を入手して調査をするのですが、紙の資料から数字を集計したり、質問を投げかけたりと、問題の把握や
疑問点の解消に時間がかかっていました。
どうすれば調査の効率を上げられるだろうと悩んでいたときに出会ったのがSPEED会計でした。
会社から仕訳データと試算表データを提供してもらい、SPEED会計への取り込みは運営会社に頼みました。
1~2日ほどで取り込みが完了し、複数の会計期間にわたり会社の財務がSPEED会計で確認できるようになりました。
SPEED会計では、会計期間を切り替えたり、金額の並び替えが簡単にできたりと、ポイントにアプローチ
しやすいところにメリットに感じます。5期比較表で重要な変動を見つけて、その箇所をダブルクリックを
して元帳から金額の大きな仕訳を確かめると、おおよそ会社で何が起こっているかを知ることができます。
また、私が財務指導を提供しているクライアントの中には、社外の専門家も関与しているケースがあります。
このような場合、財務数値を彼らにも確認してもらうため、ユーザーアカウントを発行し、情報を共有する
という用途でSPEED会計を利用しています。
サービスのご利用に際してのポイントをご説明させていただきます。
仕訳データと試算表データの取り込み作業をお客様に代わって承ります。
新たなクライアントでも、当サービスをご利用いただくことでスムースな導入を安心して進めることができます。
SPEED会計は、サブスクリプション型の利用料体系になっています。
ユーザーは自由に追加いただけます。ご利用ユーザー数、利用日数に応じての部分従量制のご利用料体系になっております。
SPEED会計はIT導入補助金の認定を受けたITツールです。IT導入補助金は、中小企業、小規模事業者等が自社の課題やニーズにあったITツールの導入経費の一部を補助する制度です。
